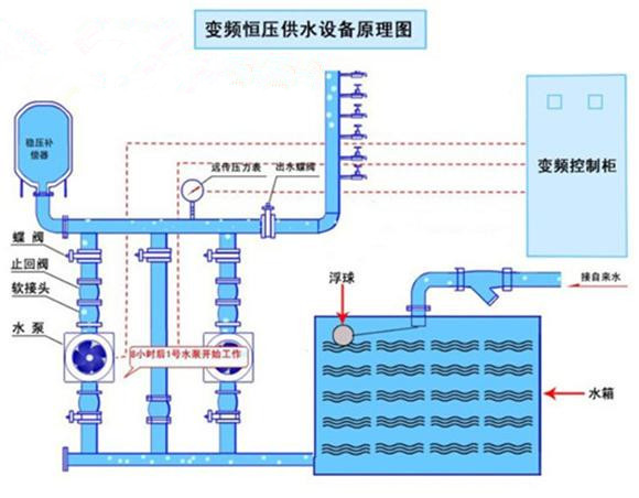
重慶紅亮自來水廠定購恒壓供水設備
- 重慶市開州區新城(紅亮自來水廠)咨詢恒壓變頻供水設備。該項目用于鎮上自來水廠供水。每小時流量300立方,揚程50M.因之前設備老化,故障頻繁,需進行更換! 通過我司技術員專業設計一套恒壓供水設備,客...

荊州市江津郵政大樓和公安縣郵政中心定購2套無負壓供水設備
- 湖北荊州市荊州市江津郵政大樓和公安縣郵政中心向我司咨詢2套無負壓供水設備ZYW26-40-3-,該項目用于荊州市沙市區江津中路江津郵政大樓和荊州市公安縣潺陵大道108號郵政中心。兩個項目每層50個出水...

廣西柳州市采購不銹鋼304冷水箱
- 廣西柳州市三江縣再次咨詢不銹鋼304冷水箱,根據客戶圖紙要求設計3*3*3=27?304不銹鋼水箱!因為信賴所以合作。...

赤壁市黃龍小學采購變頻無負壓給水設備
- 赤壁市黃龍小學定制一套變頻無負壓供水設備,配兩臺5.5kw增壓泵,一用一備。該設備生產15個工作日后,生產發貨,于11月11日客戶通知我廠派遣技術員現場調試設備,并正式安裝投入使用,客戶對我司的服務十...

婁底市安平水廠采購南方變頻水泵+控制柜
- 婁底市漣源市安平鎮安平水廠咨詢兩套變頻水泵+控制柜。該項目用于給山底給山頂水箱增壓供水。客戶提供現場流量揚程,經過我司技術員與客戶協商一致設計:杭州南方變頻水泵:CDM65-40-2 控制柜:ZY-1...

河北唐山達意科技定購恒壓供水設備+不銹鋼水箱+紫外線消毒器
- 唐山達意科技咨詢恒壓供水設備、不銹鋼冷水箱、潛水排污泵、紫外線消毒器。由客戶自己提供設計圖紙。經過技術員確認現場情況后,根據圖紙要求設計。多次解決客戶的疑問!系統供水穩定(即使管網臨時斷水,也能通過水...









